一站式品牌出海营销机构

海外网红营销

TikTok达人合作:美国母婴宝宝生活头部博主

发布日期: 2025.07.10
信息摘要:
今天为大家推荐的是拥有210万粉丝的TIKTOK美国母婴博主,她的频道主要是以分享宝宝以及日常生活为主。适合生活家居用品、时尚服饰、母婴用品…

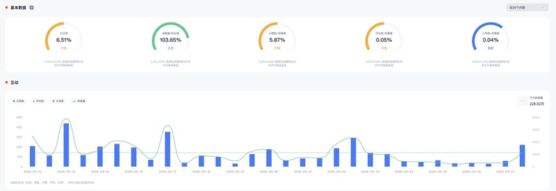
今天为大家推荐的是拥有210万粉丝的TIKTOK美国母婴博主C***z,她的频道主要是以分享宝宝以及日常生活为主。适合生活家居用品、时尚服饰、母婴用品等推广。红人视频的平均观看量在234.85万左右,互动率6.51%左右。

TikTok达人合作:美国母婴宝宝生活头部博主

TikTok达人合作:美国母婴宝宝生活头部博主频道内容:

TikTok达人合作:美国母婴宝宝生活头部博主频道内容

Hotlist深圳热点营销公司与这位美国母婴博主达成长期合作关系,可以获得较为优惠的合作报价,除此之外,我们还有其他法国地区海外红人推广的合作优惠,想要了解他们的最新合作报价 ,可以联系Hotlist在线客服 !

TikTok达人合作:美国母婴宝宝生活头部博主频道数据:

TikTok达人合作:美国母婴宝宝生活头部博主频道数据

母婴类KOL在海外市场的影响力不容小觑,特别是像这位博主,其内容真实、有温度,极易打动目标受众,从而带动产品转化。选择与这类KOL合作,不仅能提升品牌的可信度,还能精准触达母婴消费群体。Hotlist深圳热点营销公司专注海外KOL营销,助力品牌高效布局国际市场。如果您希望借助TikTok母婴类红人拓展品牌影响力,欢迎随时咨询Hotlist,共同探索更多营销机会!

全国服务热线

19924532276

云标签

海外网红营销, 海外kol营销, 海外红人推广, 海外网红推广, 海外红人营销, 海外网红营销机构, 海外达人营销公司, 海外网红费用, 海外红人价格, 跨境达人合作, 海外koc合作

   深圳热点营销有限公司 © 2020-2039 保留一切权利 备案号: 粤ICP备20019921号-1 粤公网安备 44030502008051号 www.hotlistmarketing.com